2025-11-15 08:08:26 +00:00
2025-11-15 09:07:04 +01:00
2025-11-15 09:07:04 +01:00
2025-11-15 09:07:04 +01:00
2025-11-15 09:07:04 +01:00
2025-11-15 09:07:04 +01:00
2025-11-15 08:08:26 +00:00
2025-11-15 09:07:04 +01:00

Snowflake Proxy Panel for Raspberry Pi

Run a Tor Snowflake proxy at home with a beautiful, simple web dashboard.

Help people in censored regions reach the Tor network—right from your Raspberry Pi. Snowflake Proxy Panel (“Snowpanel”) makes it easy to run a Snowflake proxy with a clean, password-protected dashboard, live charts, totals, logs, and simple controls. No command-line expertise needed.

Why run a Snowflake proxy?

  • Unblock access to Tor Your proxy helps users in censored networks connect over WebRTC.

  • Strengthen digital freedom Join a global volunteer network that defeats censorship.

  • Zero port-forwarding Unlike relays, Snowflake works without inbound ports from your ISP.

Highlights

  • Friendly web interface Configure everything in minutes.

  • Live traffic graph Visualize RX/TX over time.

  • Totals at a glance See cumulative RX total and TX total for the window.

  • Live logs Filter and view recent proxy logs right in the UI.

  • Simple service controls Start/Stop/Restart the Snowflake service.

  • Dark / Light theme One-click toggle; preference is remembered.

  • First-time setup wizard Create admin user and set proxy basics in one flow:

    • Broker URL

    • STUN server

    • Ephemeral ports range (outbound)

    • Optional unsafe verbose logging

    • Bandwith limiters

  • Lightweight Built for Raspberry Pi OS (Debian) Lite 64-bit.

🔒 The web dashboard is meant for your local network. You dont need to expose it to the internet.

Who is it for?

  • Home users who want to help people bypass censorship.

  • Makers & Raspberry Pi fans looking for a meaningful always-on project.

  • Community builders who prefer a visual, low-maintenance setup.

What you need

  • A Raspberry Pi running Raspberry Pi OS (Debian) Lite 64-bit.

  • A stable home internet connection.

  • Outbound UDP allowed (WebRTC/STUN) and ephemeral outbound range you choose (default suggested 10000:65535).

  • No port forwarding required.

Setup in minutes

  1. Get the filesClone or download this repository to your Raspberry Pi.

  2. sudo bash install.sh

  3. Open the dashboardVisit the Pis IP in your browser (e.g. http://192.168.1.23/), follow the first-time setup, and youre done.

Youll then see:

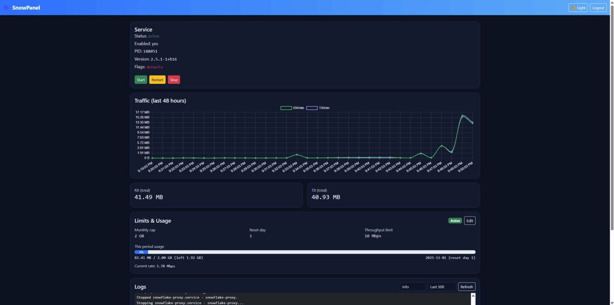
  • Service status (active/enabled, PID, version, flags)

  • Traffic graph (48h) and RX/TX totals

  • Live logs with quick filters (info/notice/warning/err/debug)

  • Buttons to Start/Restart/Stop the service

  • Theme switcher (Dark/Light)

Screenshots

  • Dashboard (Dark Mode)

    SnowPanel – Dashboard (Dark)

  • Dashboard (Light Mode)

    SnowPanel – Dashboard (Light)

  • Login Panel

    SnowPanel – Login

Frequently asked questions

Do I need to open ports on my router? No. Snowflake uses WebRTC and works without inbound port forwarding. Ensure outbound UDP and your chosen ephemeral range are permitted by your firewall.

Will my IP be used to browse the web (like an exit)? No. You are running a Snowflake proxy, not a Tor exit relay. Youre helping censored users reach Tor by relaying their WebRTC connection to the Tor network.

Why does my graph show zeros at first? Clients are matched via the Snowflake broker. If no clients have been assigned recently, traffic may be low. Leave the proxy running—connections arrive intermittently based on global demand.

How do I verify its actually working?

  • The Service card shows active and a valid PID.

  • Logs show lines like Proxy starting and occasional connection/traffic info.

  • The Traffic chart and RX/TX totals update after clients connect.

  • On the host, systemctl status snowflake-proxy will show IP accounting (bytes in/out) if enabled.

**Is the dashboard safe to expose to the internet?**Keep it local-only. Theres no need to expose the panel externally. If you must, put it behind proper auth/VPN and understand the risk.

**Can I change broker/STUN/range later?**Yes—re-run the setup or adjust configuration via the UI (where available) and restart the service.

Troubleshooting

I only see (no logs) in the panel.

  • Ensure the installer placed helper scripts and sudoers entries correctly.

  • Confirm journald is default (not forward-only) and that snowflake-proxy actually logs.

  • Try journalctl -u snowflake-proxy -n 200 on the host to verify log output exists.

Graph shows zero traffic.

  • systemctl status snowpanel-collector.timer

  • Leave the proxy running; client assignments are intermittent.

  • Verify outbound UDP isnt blocked by your router/ISP and your chosen ephemeral range is allowed.

Service shows active but no connections.

  • This can be normal during quiet periods. Keep the device on.

  • Check Broker URL and STUN settings you used during setup.

Join the network

Power up your Raspberry Pi, run the installer, complete the setup, and let Snowpanel do the rest. Your small proxy can make a real difference for someone trying to reach a freer internet.

Keywords (for discoverability)

Raspberry Pi Snowflake proxy, Tor Snowflake dashboard, easy Snowflake setup, bypass censorship WebRTC, run a Tor Snowflake node at home, open-source Snowflake panel, simple Snowflake web interface, live Snowflake traffic graphs, secure Snowflake management, Raspberry Pi privacy project, Snowflake proxy Raspberry Pi guide, local web dashboard for Snowflake, dark mode Snowflake panel, lightweight Snowflake admin UI

Description
Raspberry Pi Snowflake proxy panel: real-time charts, log viewer, monthly data cap & rate limiter, dark/light UI, one-line setup.
Readme MIT 122 KiB
v1.0.0 Latest
2025-11-15 08:08:58 +00:00
Languages
PHP 54.4%
Shell 23.1%
Python 17.1%
CSS 5.4%